Categories

This month marked 10 years since IAA announced the launch of a peering point in South Australia, heralding the further expansion of our IX-Australia peering network. 

SA-IX’s 10th birthday was officially celebrated on Monday 27 February. Here’s to another 10 years – and hopefully many, many more! 

Voting is now open for the APNIC Executive Council (EC) election. If you are a member of APNIC, IAA strongly encourages you to vote.   

APNIC is the organisation responsible for the distribution and management of IP addresses and AS numbers in the Asia-Pacific region. The APNIC EC is responsible for the management of APNIC’s activities and functions, including its strategic direction and budget on behalf of APNIC members. The constitution of the EC can have a great impact on the Internet landscape and community in Australia, and more globally. IAA is firmly committed to stability and reliability in the management of Internet resources and considers the continuing good governance of APNIC to be essential to this cause.  

As it’s a member-driven organisation, it is important that you use your vote, and do so wisely to ensure a well-rounded and appropriate EC.  

We strongly encourage you to:  

  • carefully consider the candidates  
  • ensure the candidate you vote for appropriately represents the Internet community and works in the best interest of the Internet. 

Voting closes 14:30 AWST (UTC +8) Thursday 2 March 2023. 

Further information on the nominees and processes can be found on the APNIC nominations page. 

Amazon Web Services (AWS) ASN 16509 peering on NSW-IX has recently advised our technical team of a typo in their LAG IPv6 address. Unfortunately, this has resulted in a large number of NSW-IX members peering with an incorrect IPv6 address.

To rectify this issue, AWS has requested that all peers check and reconfigure the address if required. Please see the information below:

Incorrect: IPv4 218.100.52.9. IPv6 2001:7fa:11:4:0:470d:0:1
Correct: IPv4 218.100.52.9. IPv6 2001:7fa:11:4:0:407d:0:1

If you would like any further information regarding this matter, please get in contact with AWS via peering-apac@amazon.com

As part of our continuous site evaluation and optimisation, IAA has taken the decision to cease SA-IX services from ADAM DC in South Australia. While we are sad to see any site go, with multi-year stagnant growth and improvements to core paths and costs increasing significantly, it is definitely time to bid this one farewell. We would like to assure members that we have consulted with the members at the site, as well as others and our Board, and are giving the longest notice possible to all affected members.

Adam DC’s final service date is Monday 31 July. After this date, our hardware will be powered down and IX Australia services delivered via this site will be decommissioned. We apologise for any inconvenience caused by this decision, but rest assured IAA is committed to providing excellent service via SA-IX into the future.

Members who wish to retain their services can migrate their connection to another SA-IX point of presence. Available locations are:

  • Colocity DC3 – 172 Morphett Street ADELAIDE
  • Vocus DC – Level 1, 132 Franklin St ADELAIDE
  • YourDC Edinburgh Parks – 23–27 Woomera Ave EDINBURGH
  • YourDC Hawthorn – 60 Belair Rd HAWTHORN

To proceed with the migration of your services, please login to the IAA member portal and submit a port order for any other location you prefer, and we will work with you to migrate your services. If you have any questions or would like more information, please contact the team on peering@internet.asn.au or call us on 1300 653 132.

Members, please remember our end-of-year embargo period is nearing. It runs from Friday 23 December 2022 to Sunday 8 January 2023 (inclusive). During this time we will not be provisioning any new services or changing existing services. Rest assured, support staff will be on call if any urgent issues or network emergencies arise. Any orders or change requests need to be submitted by Friday 9 December 2022.

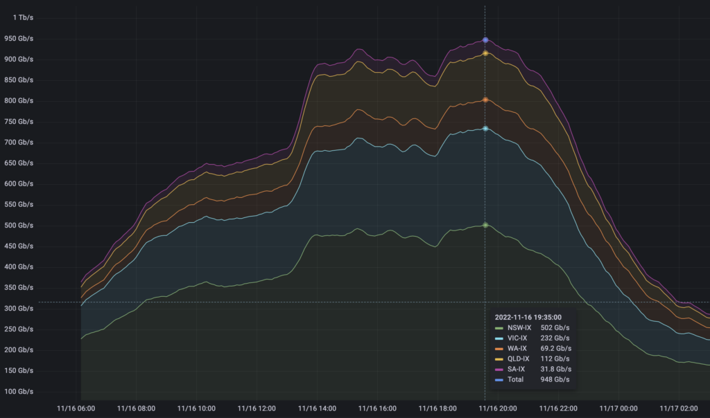
We achieved an aggregate peak data flow of over 500 Gbps across NSW-IX. This occurred on Wednesday 16 November when Call of Duty: Warzone 2 was released on Steam – the game data was served to members from our Steam content caches.  

IAA has never had that much traffic across NSW-IX (or indeed any single IX) in our history. Not bad for our second-youngest IX, which is already our largest by data volume. 

It’s great news for members as it’s further evidence that getting data via settlement-free peering means a massive reduction in expenditure on internet-transit costs.

We have completed deployment of our local (non-authoritative) Internet Route Registry (IRR) mirror, which has already yielded some impressive benefits for members. 

Route server configuration generation and update times have been cut from approximately 15 minutes to approximately one minute. These times apply to the removal of prefix-set expansion from configuration updates as we currently do not filter on prefix-sets. But even with prefix-set generation included, the generation and update times are now only about 5 minutes – this is one-third of what they used to be! 

Additionally, generation/update runs are no longer failing due to connectivity issues or rate limiting by upstream IRR database providers. This was a consistent issue we were running into, especially when an out-of-cycle update was requested by a member to incorporate a change to their allowed ASNs or prefixes. 

We successfully completed power remediation works at QV1 on 18 October, following several power disruptions to the facility in recent months. Over what seemed like a neverending night we installed a new UPS with better monitoring, a new automatic transfer switch and a new mechanical bypass for the UPS, as well as additional improvements to the redundancy of power feeds to each rack to eliminate single points of failure. This new equipment and configuration are designed to ensure a reliable source of power to all racks in the WAIX room during power disruptions to the wider QV1 building. We thank everyone for their patience in waiting for this work to happen, but we wanted to make sure it went in right, which of course meant appropriate supervision of the work as it happened. 

Members, please remember our end-of-year embargo period is nearing. It runs from Friday 23 December 2022 to Sunday 8 January 2023 (inclusive). During this time we will not be provisioning any new services or changing existing services. Rest assured, support staff will be on call if any urgent issues or network emergencies arise. Any orders or change requests need to be submitted by Friday 9 December 2022.